方案价值

助力建设新型能源体系
增强品牌形象 提品竞争力
能源行业UI设计案例
提高工作效率和产品满意度
降低培训成本增强安全性
能源行业UI设计案例
  • 助力建设新型能源体系

    全球能源危机正在恶化,积极推动智能生产,推动能源产业与数字技术融合发展,赋能全产业提质增效,全面助力建设新型能源体系。在节能降耗时,充分考虑人们节能行为与舒适之间的平衡,人性化的智能引导人们的节能行为,实现精益节能、高效运维。

  • 增强品牌形象提品竞争力

    对于能源企业来说,专业、先进的UI设计可以提升企业的形象,使其在行业中更具竞争力,随着市场的发展、政企业用户对于产品的要求也越来越高,大型项目也需要投标。优秀的UI设计和产品易用度可以使产品在市场上更具吸引力,从而提升产品的竞争力。

  • 提高工作效率和产品满意度

    良好的UI设计可以使能源行业设备和系统的操作更加直观和高效,从而提高工作效率。良好的UI设计可以使操作界面更加直观、易于使用,从而提高用户的满意度和工作效率。

  • 降低培训成本增强安全性

    通过模拟真实的操作环境,UI设计可以帮助新员工更快地熟悉设备和系统的操作,从而降低培训成本。通过提供清晰、准确的指示和警告信息,UI设计可以帮助操作员避免潜在的危险。

方案亮点

01 从需求出发,重新梳理框架结构,进行交互及布局优化

全局化的设计是视觉统一的保证。在进行前期调研时发现,改版前的系统集成了较多功能,每种功能布局都不相同,这样就会出现视觉语言的不统一。我们再后期的设计中,遵循“框架-布局-细节”的设计思路,将页面功能重新梳理,提炼出全新的视觉语言和页面布局,确保视觉的统一性。目标人群和产品使用场景是决定产品设计的基础性因素。我们在产品架构设计时,仔细研究目标用户使用场景,模拟用户操作过程中所有可能行为,精简产品架构,优化页面层级,合并页面内容,创新页面展示方式。

能源行业UI设计思维导图

思维导图

能源行业UI设计客户手稿

客户手稿

能源行业UI设计原型图

原型图

能源行业UI设计案例

最终设计稿

02 注重简洁的界面和直观的用户体验,大屏以数据本身体现信息的传达

  采用扁平化和卡片相结合的设计风格,摒弃了多余的装饰图标和细节,注重简洁的界面和直观的用户体验,以数据本身体现设计,突出重要数据信息,使界面更加干净、清晰,用户可以更快速地理解和操作。卡片化设计采用区块化结构,使层次清晰易读,利用卡片形成的画面区域,内容呈现更加集中,有利于突出重点信息。

低碳园区大屏UI设计低碳园区案例
03 多种信息图结合对能源业务的理解,准确表达数据内涵,展现数据之美

信息图、数据报表可以包含很多内容,是传递信息和数据的绝佳工具。将大量客观而理性的数据以直观而艺术的方式展现在用户面前,“冰冷”的数据和统计结果因分析和设计而变得“有了温度”,信息和数据因此变得生动有趣,

多种信息图UI设计案例
多种信息图UI设计案例
04 将千篇一律的B端能源设备管理软件设计的优雅人性化,展现整体之美

虽然经常有人说,B端软件功能最重要,设计的实用性大于美观,但是B端界面呈现的数据图表之美也是一种特色。图标细节、风格格调、数据可视化、信息结构层级排版构成了整体之美。

光伏电站图标设计2.5D
电站软件UI设计案例
05 3D渲染效果图或2.5D插画图形象表达港口煤炭装载运营管理数据可视化

携手共进,扬帆起航,基于港口装截地理位置,通过孪生场景或2.5D的数字化重现,全方位演示港口煤炭运输全产业链运转流程,从宏观角度实时监控港口重点数据内容,协助客户日常业务展示及领导汇报,对各类异常事件进行可视化预警告警,实时掌握整体运行态势,实现智能指控调度。

2.5D图标软件UI设计案例
煤炭大屏UI设计案例
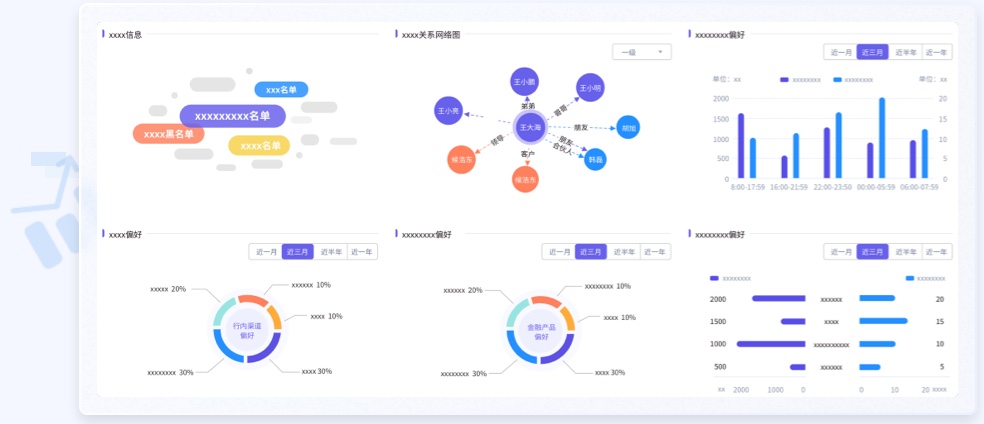
06 作业异动识别及时触达,数据变身图表,风险无处藏身

能源及发电企业生产作业流程较为复杂,生产作业人员安全的管控一直是安全管理工作的难点。有了巡检机器人与智能摄像机,通过采集现场仪表视频图像信息,再由机器视觉分析和图像识别技术处理,及时对异常数据发出报警,可以一键生成报告提醒运行人员,运行人员只需要对检测出的缺陷进行复核并提交检修工单,形成闭环。兰亭妙微将这个工作任务流程设计的交互易用,首页报警分级别显示,考虑到数量多或少,所占区域合理,数据变身图表,风险无处藏身。

石油年金软件UI设计案例
07 多种风格ICON图标绘制

图标(icon),GUI 中的图形符号,其形式即含义,代表应用程序、对象和功能。图标有多种类型,大应用图标(侧重品牌性)、小功能图标(侧重功能性)、系统图标、可定制图标、可交互图标、纯展示图标。其中图标的风格更是多种多样,扁平的、拟物的、线性的、填充的、单色的、双调的、2.5D 的、3D 的、静置的、动态的……兰亭妙微针对各种场景,设计各种风格的图标和设备。

能源行业ICON图标绘制
08 信息卡片化设计,突出重点数据减少视觉思考

信息采用卡片化设计能够增加页面的层次感和立体感,使得页面更加美观和吸引人。卡片化的设计方式也能够减少用户的认知负担,使用户更加轻松地浏览和使用页面,能够增加页面的层次感和立体感,使得页面更加美观和吸引人,从而提高了用户体验。

能源行业信息卡片化设计
能源行业园区信息卡片化设计UI案例
09 动效示意,帮助用户更好的理解产品

明确的动效展示比文字描述更加直观,在学习过程中,用户往往更会选择学习成本较低的方式,动效的示意不仅可以直观地展示给用户,界面的样式,也可以通过操作示意的方式,引导教育用户如何快速学习软件,了解操作方式,减少思考的时间成本,降低上手难度。

内容调查